LACT 0.8.2 released
LACT 0.8.2, a powerful Linux-based GPU control application, has been released to the public. This software allows users to manage and monitor their AMD, Nvidia, or Intel graphics processing units (GPUs) on a Linux system.
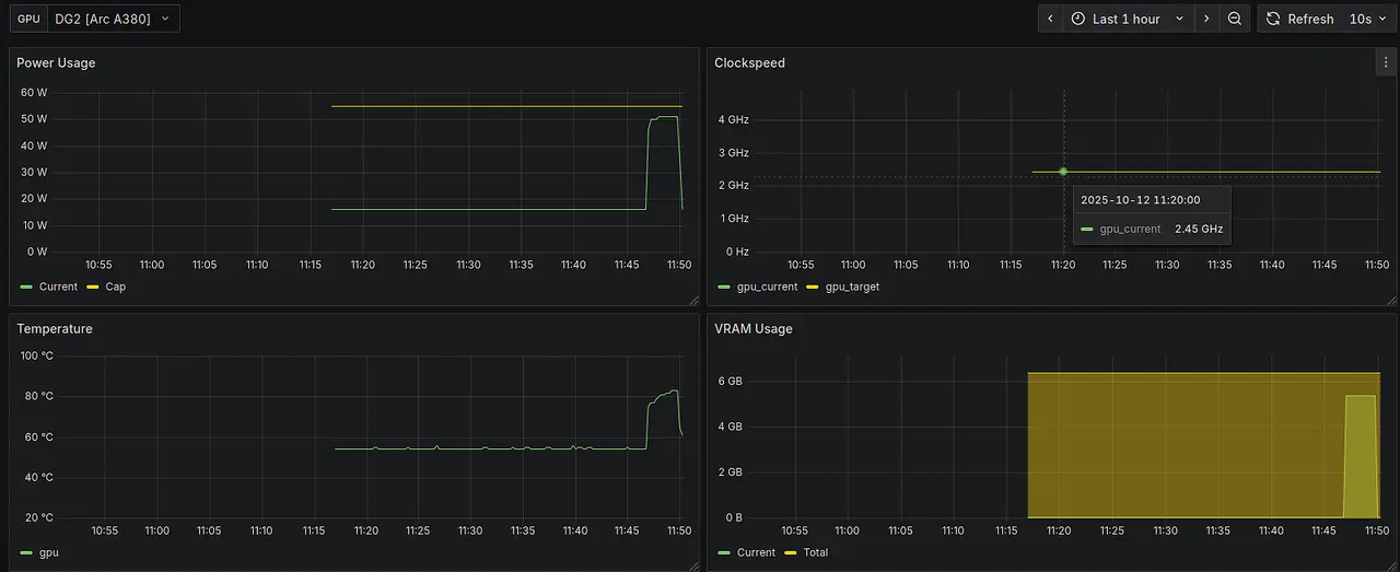
One of the key features of LACT is its ability to provide detailed information about the user's GPU, including its name, manufacturer, VBIOS version, VRAM type and manufacturer, bus speed, and more. The software also allows users to monitor their GPU's performance in real-time, with customizable charts for power usage, thermal readings, and frequency.
LACT 0.8.2 has introduced several new features and improvements, including the ability to export GPU metrics to an OpenTelemetry-compatible server, making it easier to track and analyze GPU usage over time. The software now also supports automatic profile switching based on the user's current processes or game mode status.
LACT 0.8.2 has also enhanced its user interface (UI), boasting a more intuitive design and improved responsiveness. With LACT 0.8.2, users can effortlessly manage profiles, set power limits, and access detailed GPU information. The software also supports multiple GPUs, allowing users to select the primary GPU for monitoring.
Flatpak improvements have been made in LACT 0.8.2, including a dark theme that adapts to the system's preferences and automatic profile switching based on game mode status. To avoid text shifting when updating numbers, the UI now employs a mono font.
In terms of localization, LACT 0.8.2 is now fully translated into several languages, including German, French, Czech, Portuguese, Chinese, Arabic, Italian, Georgian, Polish, Russian, and Thai, among others. This makes it easier for users worldwide to use the software without language barriers.
Additionally, several bug fixes have been implemented in LACT 0.8.2, addressing issues with power cap reporting on Intel systems and incorrectly writing power cap settings. The software now also uses a more efficient CI caching system and includes improved tests for code coverage.
Overall, LACT 0.8.2 is a significant update to the Linux GPU control application, offering numerous improvements and new features that enhance user experience and make it easier to manage and monitor GPUs on Linux systems.
Some of the key updates in LACT 0.8.2 include:
- The addition of an OpenTelemetry metrics exporter, allowing users to track GPU usage over time
- Improved UI responsiveness and customization options
- Automatic profile switching based on game mode status
- Support for multiple GPUs with customizable primary GPU selection
- Localization in several languages
- Bug fixes addressing power cap reporting issues and incorrect writing of power cap settings
- Improved CI caching system and code coverage tests
These updates make LACT 0.8.2 a more powerful and user-friendly tool for managing and monitoring GPUs on Linux systems, offering users more control over their GPU performance and usage.
For a detailed change log as well as download links, visit the GitHub announcement below:
Ilya-Zlobintsev/LACT Release v0.8.2
[0.8.2] - 2025-10-18 Main changes: OpenTelemetry metrics exporter The daemon now supports exporting GPU metrics to an OpenTelemetry-compatible server.
